본문 영역 바로가기

Digital Solutions

An economical and safe data-based service that provides real-time monitoring of all vessels equipped with ISS, Hi-EMS, Hi-GSP, etc., supporting operation and equipment management.

Smartship Solutions

  • Data Collection and Optimal
    Operation Service Provision

    Experts constantly monitor and analyze fleet and individual-vessel data to provide key information for optimal operations.

  • Operational Efficiency
    and Decision Support

    Enhance customer operational efficiency and effectively support decision-making by including warranty services, the latest service news, and various technical materials.

Integrated Smartship Solution (ISS)

Go to Hi-INS Site

ISS (Integrated Smartship Solution) is a vessel operations and equipment management system developed by HD Hyundai that collects
real-time key equipment data to provide analysis services for vessels, engines, and major equipment, as well as optimal operation services.

Go to Hi-INS Site
    • 1. User-Centric Design

      Provide information optimized for users' operating environments and purposes through an intuitive interface, customizable dashboard, and report functions.

    • 2. Fuel Efficiency Improvement and Environmental Regulation Response

      Support enhanced fuel efficiency and effective environmental regulation response through optimal route calculation and CII rating analysis functions.

    • 3. Proven Technology and Delivery Track Record

      Technology and reliability verified in various vessel types and operating environments based on installation track record on over 500 vessels.

    • 4. Onshore Integrated Control Function Support

      Enable integrated monitoring and management from shore through real-time data linkage between vessels and shore.

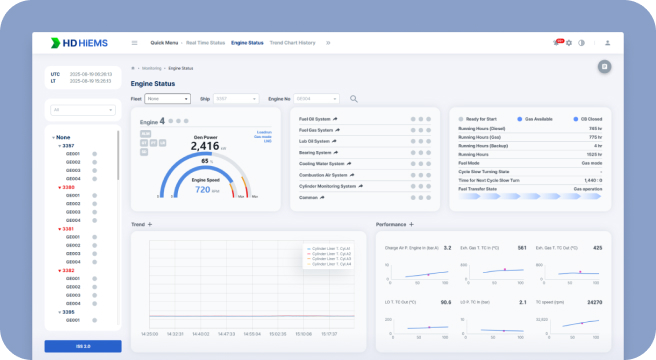
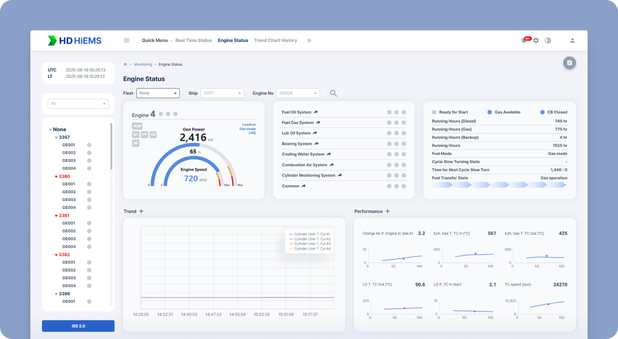
  • HiMSEN Engine Monitoring System

    • 1. Real-time Engine Status Monitoring and Anomaly Detection

      HiEMS monitors engine operating status and alarms in real time to immediately identify anomalies. This enables early diagnosis and response to problems that may occur during vessel operation.

    • 2. Onshore Integrated Control and Analysis Report Provision

      Enable integrated engine status control from shore through real-time data linkage between vessels and shore, and enhance maintenance and operational efficiency by providing analysis reports and diagnostic guides.

  • Vessel Network Monitoring System (Hi-Secure)

    • 1. Outstanding Compatibility

      Provide precise and comprehensive monitoring functions for complex onboard network environments through support for various industry-standard protocols (Modbus, SNMP, Syslog, etc.) spanning IT and OT equipment.

    • 2. User-Friendly Interface

      Provide intuitive, visualization-centered UI/UX designed for easy use even by ship crew who are not IT experts.

    • 3. Real-time Alert-based Failure Response Support

      Based on reliability verified across various vessel types and operating environments, with an installation track record on over 500 vessels, it enables rapid response to failure situations through real-time alerts.

    • 4. Onshore Integrated Control Function Support

      Support a system that enables rapid shore-based response to onboard failure situations by immediately detecting network anomalies and providing alerts.

    • Certifications
  • Vessel Integrated Engine Diagnostic Solution (HiCBM)

    • 1. Integrated Diagnostics

      Provide a safe navigation environment free from failures through condition diagnosis and anomaly prediction for key vessel equipment including engines, rotating machinery, and switchboards.

    • 2. Data/AI-based Intelligent Analysis

      Support one-click analysis function that enables immediate cause identification when problems occur by analyzing key engine data in real time.

  • Intelligent Safety Management Solution (HiCAMS)

    An intelligent safety management solution that combines AI and CCTV to detect and monitor safety-related events onboard vessels in real time.

    • 1. Enhanced Intelligent Control Function

      Detect over 10 types of objects (people, vehicles, fire, smoke, etc.) in real time, monitor events such as falls, SOS signals, speed and parking, and provide selective control by analyzing risk levels of control channels.

    • 2. Data-based Event Management

      Support efficient data management through period-based event search and inquiry and statistical analysis by occurrence area, enabling rapid response through daily reporting and event alarm SMS reception.

  • OceanWise

    AI-based Decarbonization Economic Operation Solution

    • 1. Fuel Reduction and Decarbonization Operation Realization Through Optimal Routes

      OceanWise provides optimal routes powered by AI and big data, achieving an average fuel reduction of 5.3% and minimizing greenhouse gas emissions.

    • 2. Platform Applicable to Various Vessel Types

      OceanWise is flexibly applicable to various vessels regardless of type or scale, can expand as a subscription service in cooperation with global shipping companies, and provides efficient fleet management solutions for environmental regulatory compliance.

  • Digital Control Center

    The Digital Control Center is a specialized service that monitors over 350 vessels 24 hours a day and supports vessel performance analysis and operational optimization based on data.

    • 1. Data-based Performance Analysis

      Provide performance analysis services tailored to each vessel's characteristics by comprehensively analyzing vessel operational information and equipment data, supporting operational efficiency and decision-making through quarterly reports.

    • 2. Customer-tailored Information Provision

      Enhance vessel operational reliability and efficiency by providing analysis reports, warranty services, the latest technology news, and various technical materials.

Have Questions?

We provide prompt, accurate answers to online inquiries.

  • Customer Materials Download

    Brochures/Catalogs/Manuals/Certificates You can download materials for customers.

    Go to
  • FAQ Frequently Asked Questions

    You can check the frequently asked questions and customer answers.

    Go to
  • 1:1 Inquiry

    When you ask questions according to inquiry type, our staff will respond quickly and kindly.

    Go to

Now Loading.
Please wait a moment.

Customer Inquiry

HD현대마린솔루션의 모바일 웹은 세로화면에 최적화되어 있습니다.